发布时间:2022-07-08 浏览: 次浏览
近年来我国化工企业重大安全事故频发,对人民生命财产造成巨大危害。这不仅提醒着越来越多的企业关注和改进生产安全状况,也引起了国家相关部门对企业安全生产的重视。
缔柯圣拥有多种优质公用工程站解决方案和服务,能够充分保障工业生产运行和维修,助力石油、化工、医药企业与安全事故say 88!
公用工程设施是指水、电、汽的供应设施以及其他辅助设施,公用工程设施的充分设计和配置直接关系化工厂运行和操作的安全。
公用工程站
公用工程站 (Utility Station)亦称作软管站,其主要是为吹扫、清洗、置换、维修和小范围灭火等需要而设置。在新建和改、扩建工程设计中,必须设置足够的公用工程软管站,以保证装置的正常运行及维修。
一般,公用工程站由管道、阀门、软管及其配套快速接头等组成,其使用介质通常为氮气、装置空气、水、蒸汽等。

氮气装置图
多样选择应对不同场景
针对不同介质,缔柯圣推出了四种配置的解决方案。不同的介质选用不同颜色的软管,各类软管配备专用的接头。每一套软管都配有出厂日期标识,作为定期检修更换的依据。四种介质的接头完全不同,避免混用。

01 压缩空气系统
软管配色:黑色/蓝色
缔柯圣接头品类:Air King™

Air King™接头参数

压缩空气系统各项系数

Air King™空气软管接头

压缩空气系统演示
压缩空气分为仪用压缩空气和杂用压缩空气。仪用压缩空气主要用于全厂气动阀门、燃机振动探头等;杂用压缩空气主要用于机组检修用气、吹扫冷却用气等。应用于压缩空气传输的缔柯圣Air King™接头系列,工作压力可达150PSI,碳钢、黄铜、316不锈钢等材质带来了更好的耐久性。为防止意外打开,缔柯圣还可提供安全管夹以供选用。
02氮气系统
软管配色:黄色
缔柯圣接头品类:Dix-Lock™ N series

Dix-Lock™ N series接头参数

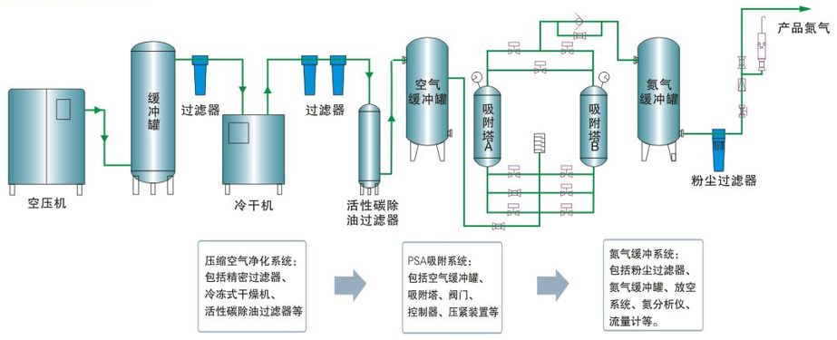
氮气设备流程图

氮气公用工程站应用现场
工业规模制氮分为深冷空分制氮、变压吸附制氮和膜分离制氮三类。氮气可用于化工合成,是合成氨、纤维、树脂、橡胶的重要原料。
同时,作为公用工程气体,氮气主要用作保护气体、置换气体、洗涤气体、安全保障气体。缔柯圣产品Dix-Lock ™ N系列,拥有符合MIL-C-3486标准的品质,主要应用于氮气或压缩气体传输。采用推入旋紧式连接,安全不易意外脱开;双侧引导式袖套连接方便。碳钢、黄铜、303 不锈钢、316不锈钢等耐腐蚀材料,使其使用寿命更加长久。
03蒸汽系统
软管配色:红色/黑色
缔柯圣接头品类:Boss™

Boss™接头参数

蒸汽系统压力和温度

Boss™接头

纯蒸汽制备工艺流程图
蒸汽是重要的能源,主要供工艺生产加热和动力用。现在很多化工厂一般由园区统一供应蒸汽,比如上海化工区以中外合资的方式集中建设了供热的公用工程,配置二套300MW燃气蒸汽联合循环热电机组的热电联供厂。缔柯圣应用于蒸汽系统的接头,使用了缔柯圣独有的专利品牌Boss™。拥有密封圈和球头密封两种密封方式的它,能够满足在230℃的高温下作业。
04水系统
软管配色:绿色/黑色
缔柯圣接头品类:Cam & Groove (A-F series)

Cam & Groove (A-F series)接头参数

注射用水制备工艺流程

水系统公用工程站应用现场
石化、化工、医药等行业用水分类较多,可分为工业用水、软水、循环水、脱盐水、生活水等。在化工厂中,常常用到的水有冷却水,工艺水,脱氧水,去离子水,脱盐水,消防水等等不同水质的水。
缔柯圣Cam Lock 凸轮锁紧接头拥有A-F六大通用系列,应用于通用液体物料传输,可适配各种不同水质。它与软管连接既可选用卡箍,也可选用king系列套筒。其中Boss-Lock™ 配合安全锁针,可防止非正常开启;EZ Boss-Lock™无需锁针,即可有效防止意外打开。同时,经过特殊处理的黄铜、不锈钢把手,还能满足特殊化学品的需求。
创新助力安全生产

位于马里兰州的缔柯圣创新中心
2012年,缔柯圣在位于马里兰州的总部切斯特顿建立了一座面积达12万平方英尺的创新中心,专门用于产品开发。如今这个创新中心面积翻了一番,成为缔柯圣创新动力不可或缺的优势资源。
缔柯圣始终把工作重点放在面对面的客户现场拜访上,然后将拜访过程中的想法和问题发回创新中心以开发创造性的解决方案。
缔柯圣的化工石化公用工程站解决方案目前在巴斯夫集团(BASF)、英国石油(BP)、科思创(Covestro)、赢创(Evonik)、壳牌(Shell)、英威达(INVISTA)等众多石化化工企业都有大量应用。
其中,国际化工行业巨头企业巴斯夫(BASF)是缔柯圣的全球战略合作伙伴。缔柯圣为其公用工程站配置了标准化的管路建设,这套标准配置对国内化工企业公用工程站的建设具有标杆作用。
作为一家专业从事流体设备制造及服务的供应商,缔柯圣会一如既往为客户提供更安全、零泄漏、长久耐用以及切实可行的产品解决方案。
缔柯圣Dixon热线电话:400-8568-928
邮箱:customerservice@dixonvalve.com.cn
加入超过10万人订阅邮件的行列,学习掌握工业定制产品解决方案。
此表单仅供记载意见反馈。了解如何取得 Dixon 的协助。
本文分类:行业动态
本文标签:
浏览次数: 次浏览
发布日期:2022-07-08
本文链接:
缔造安全柯求完美圣者智选
获取定制化方案